If you are having a hard time accessing the Grafana Loki Api Query Example page, Our website will help you. Find the right page for you to go to Grafana Loki Api Query Example down below. Our website provides the right place for Grafana Loki Api Query Example.

https://serveradmin.ru › nastrojka-intergaczii-zabbix-v-grafana
Grafana 3000 zabbix alexanderzobnin zabbix app

https://serveradmin.ru › grafana-oncall-czentralizovannoe-upravlenie-op…
Grafana OnCall Zerox 11 01 2023 Telegram 1 2 460

https://serveradmin.ru › forum › ubuntu › grafana-loki
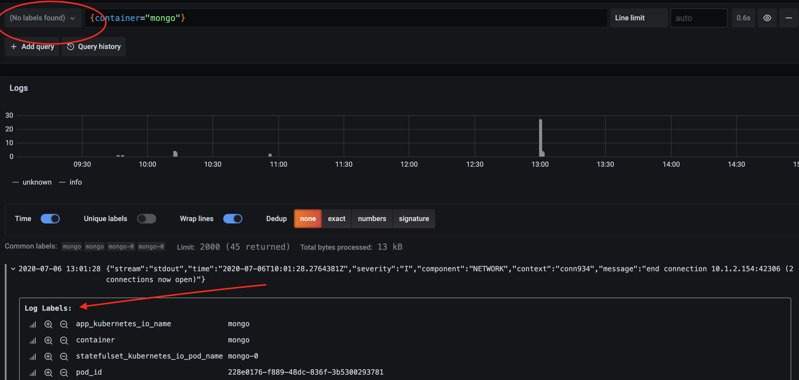
docker compose Grafana Loki

https://serveradmin.ru › forum › voprosy › grafana-data-sources-export
Data Sources Grafana 2

https://serveradmin.ru › ustanovka-i-nastroyka-elasticsearch-logstash-ki…
ELK Stack Elasticsearch Logstash Kibana

https://serveradmin.ru › category › monitoring › page
Zabbix 5 0 zabbix 4 4 5 0

https://serveradmin.ru › category › devops
archive page for Devops Elastic Enterprise Search App Search

https://serveradmin.ru › category › monitoring › zabbix › page
API Google Telegram api
Thank you for visiting this page to find the login page of Grafana Loki Api Query Example here. Hope you find what you are looking for!